Lab 3: Explore NGINX One Console features

Introduction

This guide shows you how to explore and use key NGINX One Console features:

  • Overview dashboard
  • TLS certificate management
  • Configuration recommendations
  • CVE scanning
  • AI Assistant for config insights

You’ll see how each feature helps you monitor and secure your NGINX fleet without writing custom scripts.

What you’ll learn

By the end of this tutorial, you’ll know how to:

  • Navigate the Overview Dashboard panels
  • View and filter certificate status
  • Review and apply config recommendations
  • Investigate CVEs and jump to details
  • Use the AI Assistant to explain directives and variables

Before you begin

Make sure you have:

  • An F5 Distributed Cloud (XC) account with NGINX One enabled
  • All containers from Lab 2 running and registered
  • Basic NGINX and Linux knowledge
  • Your $NAME environment variable set (from Lab 2)

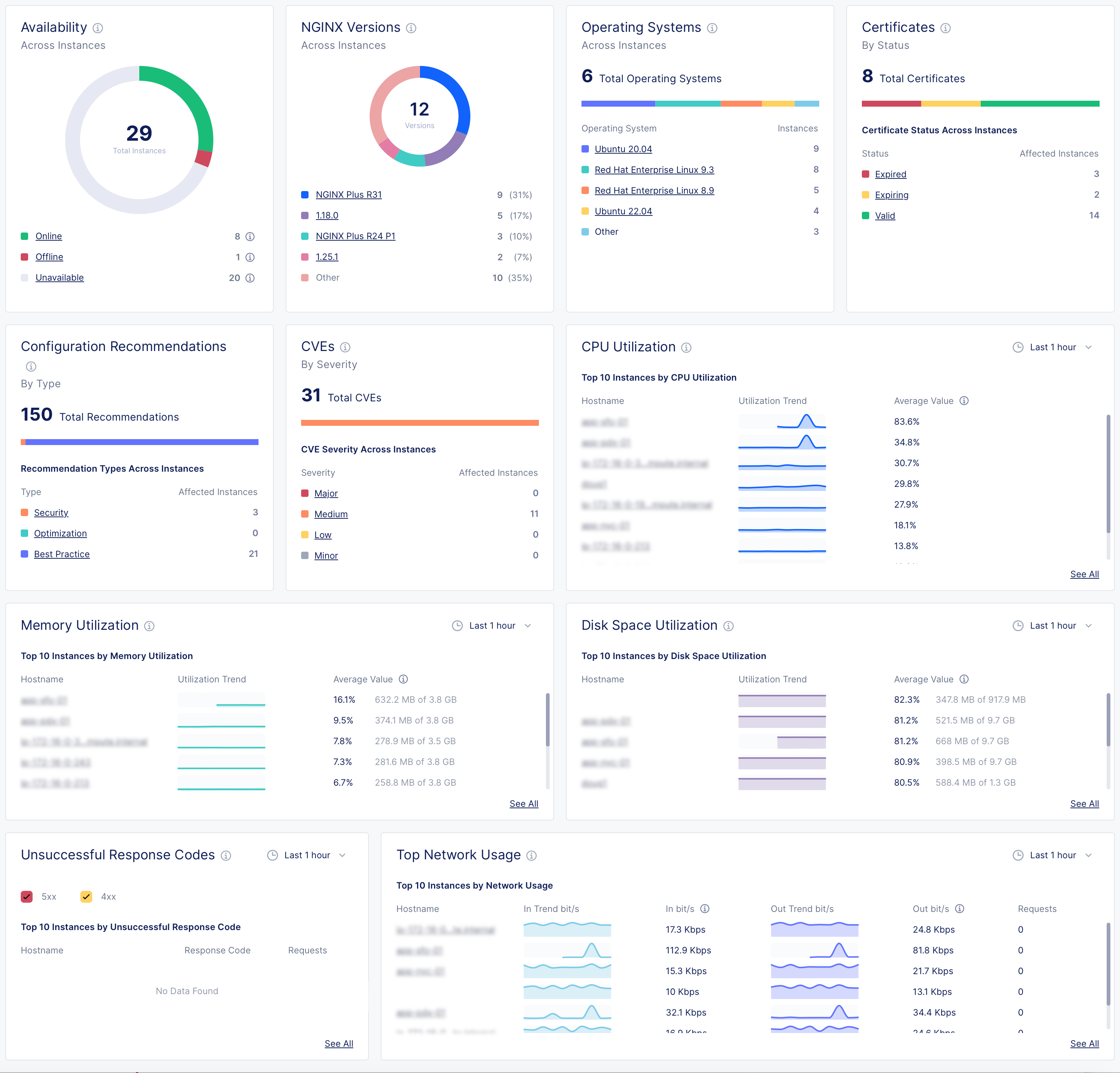
1. Overview Dashboard panels

Open NGINX One Console and select Overview. Here are the key metrics you’ll see and what they tell you:

Overview dashboard showing panels for instance availability, NGINX versions, operating systems, certificates status, configuration recommendations, CVE severity, CPU and memory utilization, disk space usage, unsuccessful response codes, and network usage.
  • Instance availability
    Understand the operational state of each instance.

    • Online: Agent and NGINX are connected and working.
    • Offline: Agent is running but NGINX isn’t installed, isn’t running, or can’t talk to the agent.
    • Unavailable: Agent lost connection or instance was removed.
    • Unknown: Current state can’t be determined.
  • NGINX versions by instance
    See which NGINX OSS or Plus versions your instances are running.

  • Operating systems
    Find out which Linux distributions are in use.

  • Certificates
    Monitor your SSL certificates—expiring soon or still valid.

  • Config recommendations
    Get actionable suggestions to improve security, performance, and best practices.

  • CVEs (Common Vulnerabilities and Exposures)
    Evaluate threats by severity.

    • Major: High-severity; fix immediately.
    • Medium: Moderate-severity; plan a fix soon.
    • Low/Minor: Lower-severity; monitor.
    • Other: Any non-standard categories.
  • CPU utilization
    Track which instances are using the most CPU over time.

  • Memory utilization
    Watch which instances consume the most RAM over time.

  • Disk space utilization
    See which instances are nearing full disk capacity.

  • Unsuccessful response codes
    Spot instances with high counts of HTTP 4xx/5xx errors.

  • Top network usage
    Review network throughput (in/out) trends for your instances.


2. Investigate CVEs

Use the CVEs panel to investigate vulnerabilities in your instances:

  1. In the CVEs panel, select High to list instances with high-severity issues.
  2. Select your $NAME-plus1 instance to view its CVE details, including ID, severity, and description.
  3. Select any CVE ID (for example, CVE-2024-39792) to open its official page with full details and remediation guidance.
  4. Switch to the Security tab to see every CVE NGINX One tracks, along with how many instances each affects.
  5. Select View More next to a CVE name for a direct link to the CVE database.

3. Investigate certificates

The Certificates panel shows the total number of certificates and their status distribution across all instances.

Note: NGINX One only scans certificates that are part of a running NGINX configuration.

The statuses mean:

  • Expired: The certificate’s expiration date is past.
  • Expiring: The certificate will expire within 30 days.
  • Valid: The certificate is not near expiration.
  • Not Ready: NGINX One can’t determine this certificate’s status.
  1. In the Certificates panel, select Expiring to list certificates that will expire soon.
  2. Select your $NAME-oss1 instance and switch to the Unmanaged tab to see each certificate’s name, status, expiration date, and subject.
  3. Select a certificate name (for example, 30-day.crt) to open its details page.
  4. Scroll to Placements to see all instances that use that certificate.

4. Configuration recommendations

The Configuration Recommendations pane provides actionable suggestions:

  • Orange = Security
  • Green = Optimization
  • Blue = Best practices
  1. In the Console, navigate to Overview > Dashboard.
  2. In the Configuration Recommendations pane, select Security to view instances with security-related suggestions.
  3. Select an instance hostname.
  4. Switch to the Configuration tab.
  5. Select a config file (for example, cafe.example.com.conf) to see recommendations highlighted by line number.
  6. Select Edit Configuration (pencil icon) to enter edit mode.
  7. Update the configuration to address each recommendation.
  8. Select Next to preview your changes, then select Save and Publish to apply them.
NGINX One Console configuration recommendation panel showing a Best Practice warning: ‘log should not be set to off on line 34’, with a pencil icon to enter edit mode.

5. AI Assistant

Highlight any configuration text, such as a directive, variable, or phrase, in a config preview and select Explain with AI. The AI Assistant panel shows:

  • A concise definition of the selected element
  • Practical best-practice tips
  • Guidance on common use cases

Try it on:

  • stub_status
  • proxy_buffering off
  • $upstream_response_time
NGINX One AI Assistant panel showing a highlighted $upstream_response_time snippet alongside the assistant’s response with Purpose and Guidance headings.

Pro tip: You can learn about NGINX directives and variables without leaving the Console.


Next steps

When you’re ready, move on to Lab 4 →


References