Get started

This guide provides step-by-step instructions on how to activate and start using F5 NGINX One Console. NGINX One is a management console for monitoring and managing NGINX data plane instances.

Enable the NGINX One service

To get started using NGINX One, enable the service on F5 Distributed Cloud.

  1. Log in to F5 Distributed Console.
  2. Select NGINX One from the list of services.
  3. Select Enable Service.
  4. After the service has been enabled, select Visit Service to load NGINX One Console.

Add your NGINX instances to NGINX One

Next, add your NGINX instances to NGINX One. You’ll need to create a data plane key and then install NGINX Agent on each instance you want to monitor.

The following instructions include minimal information, sufficient to “get started.” See the following links for detailed instructions:

Generate a data plane key

A data plane key is a security token that ensures only trusted NGINX instances can register and communicate with NGINX One.

To generate a data plane key:

  • For a new key: In the Add Instance pane, select Generate Data Plane Key.
  • To reuse an existing key: If you already have a data plane key and want to use it again, select Use existing key. Then, enter the key’s value in the Data Plane Key box.
Data plane key guidelines

Data plane keys are displayed only once and cannot be retrieved later. Be sure to copy and store this key securely.

Data plane keys expire after one year. You can change this expiration date later by editing the key.

Revoking a data plane key disconnects all instances that were registered with that key.

Add an instance

Depending on whether this is your first time using NGINX One Console or you’ve used it before, follow the appropriate steps to add an instance:

  • For first-time users: On the welcome screen, select Add Instance.
  • For returning users: If you’ve added instances previously and want to add more, select Instances on the left menu, then select Add Instance.

Install NGINX Agent

After entering your data plane key, you’ll see a curl command similar to the one below. Copy and run this command on each NGINX instance to install NGINX Agent. Once installed, NGINX Agent typically registers with NGINX One within a few seconds.

Connecting to NGINX One

NGINX Agent must be able to establish a connection to NGINX One Console’s Agent endpoint (agent.connect.nginx.com). Ensure that any firewall rules you have in place for your NGINX hosts allows network traffic to port 443 for all of the following IPs:

  • 3.135.72.139
  • 3.133.232.50
  • 52.14.85.249

To install NGINX Agent on an NGINX instance:

  1. Check if NGINX is running and start it if it’s not:

    First, see if NGINX is running:

    sudo systemctl status nginx

    If the status isn’t Active, go ahead and start NGINX:

    sudo systemctl start nginx
  2. Install NGINX Agent:

    Next, use the curl command provided to you to install NGINX Agent:

    curl https://agent.connect.nginx.com/nginx-agent/install | DATA_PLANE_KEY="YOUR_DATA_PLANE_KEY" sh -s -- -y
    • Replace YOUR_DATA_PLANE_KEY with your actual data plane key.
    • The -y option automatically confirms any prompts during installation.

The install script writes an nginx-agent.conf file to the /etc/nginx-agent/ directory, with the data plane key that you generated. You can find this information in the nginx-agent.conf file:

server:
  token: "<YOUR_DATA_PLANE_KEY>"
  host: agent.connect.nginx.com
  grpcPort: 443

tls:
  enable: True
  skip_verify: False

If you followed the Installation and upgrade guides for installing NGINX Agent, you may need to add this information manually to nginx-agent.conf.

Note: NGINX Agent poll interval
We recommend keeping dataplane.status.poll_interval between 30s and 60s in the NGINX Agent config (/etc/nginx-agent/nginx-agent.conf). If the interval is set above 60s, NGINX One Console may report incorrect instance statuses.

Make sure your Linux operating system is listed below. The installation script for NGINX Agent is compatible with these distributions and versions.

NGINX Agent installation script: supported distributions

Distribution Version Architecture
AlmaLinux 8, 9 x86_64, aarch64
Alpine Linux 3.16 - 3.18 x86_64, aarch64
Amazon Linux 2023 x86_64, aarch64
Amazon Linux 2 LTS x86_64, aarch64
CentOS 7.4+ x86_64, aarch64
Debian 11, 12 x86_64, aarch64
Oracle Linux 7.4+, 8.1+, 9 x86_64
Red Hat Enterprise Linux 7.4+, 8.1+, 9 x86_64, aarch64
Rocky Linux 8, 9 x86_64, aarch64
Ubuntu 20.04 LTS, 22.04 LTS x86_64, aarch64

The NGINX One Console dashboard relies on APIs for NGINX Plus and NGINX Open Source Stub Status to report traffic and system metrics. The following sections show you how to enable those metrics.

Enable NGINX Plus API

To collect comprehensive metrics for NGINX Plus – including bytes streamed, information about upstream systems and caches, and counts of all HTTP status codes – add the following to your NGINX Plus configuration file (for example, /etc/nginx/nginx.conf or an included file):

# This block:
# - Enables the read-write NGINX Plus API under /api/
# - Serves the built-in dashboard at /dashboard.html
# - Restricts write methods (POST, PATCH, DELETE) to authenticated users
#   and a specified IP range
# Change the listen port if 9000 conflicts; 8080 is the conventional API port.
server {
    # Listen on port 9000 for API and dashboard traffic
    listen 9000 default_server;

    # Handle API calls under /api/
    location /api/ {
        # Enable write operations (POST, PATCH, DELETE)
        api write=on;

        # Allow GET requests from any IP
        allow 0.0.0.0/0;
        # Deny all other requests by default
        deny all;

        # For methods other than GET, require auth and restrict to a network
        limit_except GET {
            # Prompt for credentials with this realm
            auth_basic "NGINX Plus API";
            # Path to the file with usernames and passwords
            auth_basic_user_file /path/to/passwd/file;

            # Allow only this IP range (replace with your own)
            allow 192.0.2.0/24;
            # Deny all other IPs
            deny all;
        }
    }

    # Serve the dashboard page at /dashboard.html
    location = /dashboard.html {
        # Files are located under this directory
        root /usr/share/nginx/html;
    }

    # Redirect any request for / to the dashboard
    location / {
        return 301 /dashboard.html;
    }
}

For more details, see the NGINX Plus API module documentation and Configuring the NGINX Plus API.

After saving the changes, reload NGINX:

nginx -s reload

Enable NGINX Open Source Stub Status API

To collect basic metrics about server activity for NGINX Open Source, add the following to your NGINX configuration file:

server {
    listen 127.0.0.1:8080;
    location /api {
        stub_status;
        allow 127.0.0.1;
        deny all;
    }
}

This configuration:

  • Enables the stub status API.
  • Allows requests only from 127.0.0.1 (localhost).
  • Blocks all other requests for security.

For more details, see the NGINX Stub Status module documentation.

After saving the changes, reload NGINX to apply the new configuration:

nginx -s reload

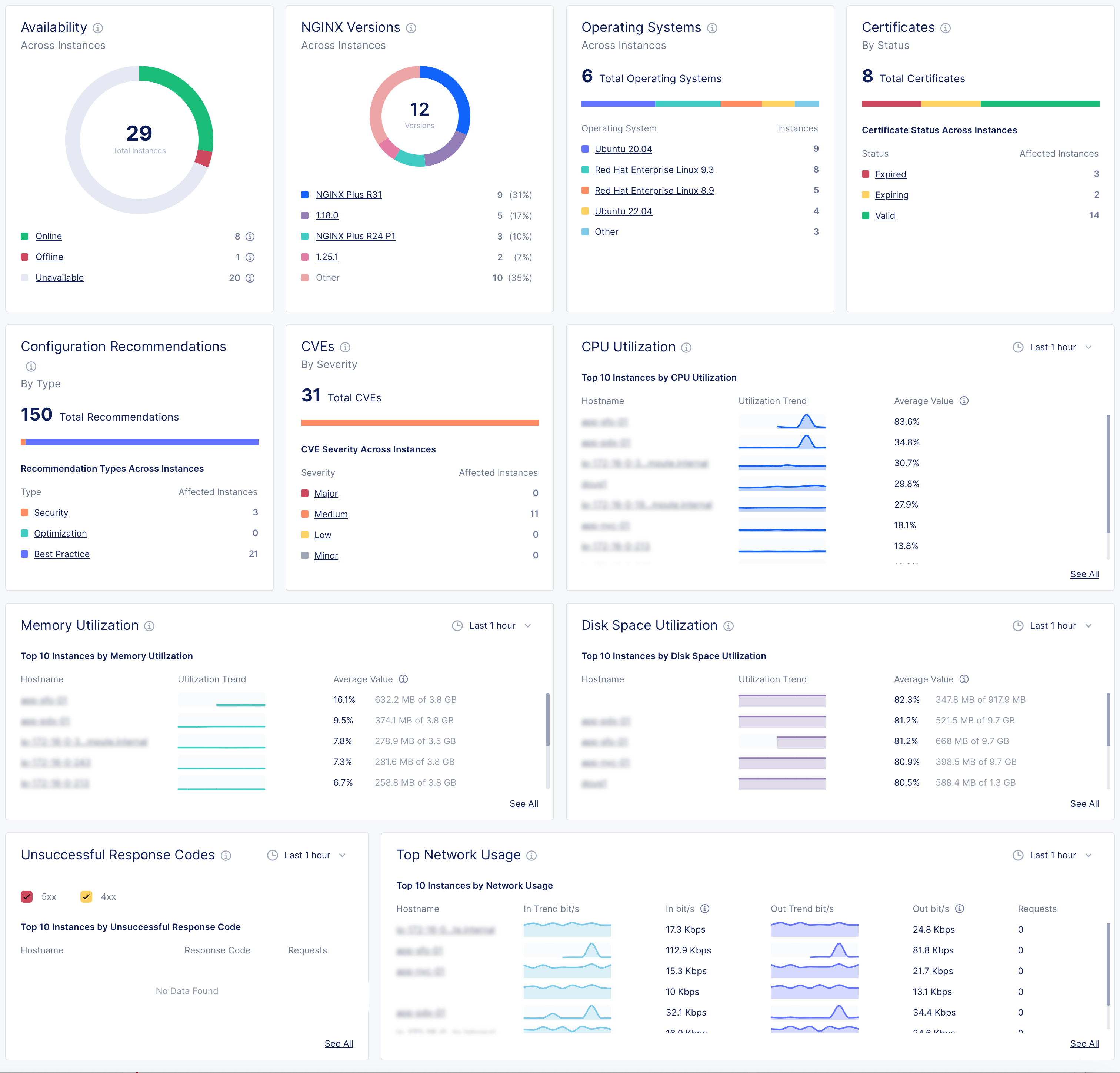
View instance metrics with the NGINX One dashboard

After connecting your NGINX instances to NGINX One, you can monitor their performance and health. The NGINX One dashboard is designed for this purpose, offering an easy-to-use interface.

Log in to NGINX One

  1. Log in to F5 Distributed Console.
  2. Select NGINX One > Visit Service.

Overview of the NGINX One dashboard

Navigating the dashboard:

  • Drill down into specifics: For in-depth information on a specific metric, like expiring certificates, click on the relevant link in the metric’s card to go to a detailed overview page.
  • Refine metric timeframe: Metrics show the last hour’s data by default. To view data from a different period, select the time interval you want from the drop-down menu.

NGINX One dashboard metrics

Metric Description Details
Instance availability Understand the operational status of your NGINX instances. - Online: The NGINX instance is actively connected and functioning properly.
- Offline: NGINX Agent is connected but the NGINX instance isn’t running, isn’t installed, or can’t communicate with NGINX Agent.
- Unavailable: The connection between NGINX Agent and NGINX One has been lost or the instance has been decommissioned.
- Unknown: The current state can’t be determined at the moment.
NGINX versions by instance See which NGINX versions are in use across your instances.
Operating systems Find out which operating systems your instances are running on.
Certificates Monitor the status of your SSL certificates to know which are expiring soon and which are still valid.
Config recommendations Get configuration recommendations to optimize your instances’ settings.
CVEs (Common Vulnerabilities and Exposures) Evaluate the severity and number of potential security threats in your instances. - Major: Indicates a high-severity threat that needs immediate attention.
- Medium: Implies a moderate threat level.
- Minor and Low: Represent less critical issues that still require monitoring.
- Other: Encompasses any threats that don’t fit the standard categories.
CPU utilization Track CPU usage trends and pinpoint instances with high CPU demand.
Memory utilization Watch memory usage patterns to identify instances using significant memory.
Disk space utilization Monitor how much disk space your instances are using and identify those nearing capacity.
Unsuccessful response codes Look for instances with a high number of HTTP server errors and investigate their error codes.
Top network usage Review the network usage and bandwidth consumption of your instances.

Navigating the dashboard:

  • Drill down into specifics: For in-depth information on a specific metric, like expiring certificates, click on the relevant link in the metric’s card to go to a detailed overview page.
  • Refine metric timeframe: Metrics show the last hour’s data by default. To view data from a different period, select the time interval you want from the drop-down menu.

NGINX One dashboard metrics

Metric Description Details
Instance availability Understand the operational status of your NGINX instances. - Online: The NGINX instance is actively connected and functioning properly.
- Offline: NGINX Agent is connected but the NGINX instance isn’t running, isn’t installed, or can’t communicate with NGINX Agent.
- Unavailable: The connection between NGINX Agent and NGINX One has been lost or the instance has been decommissioned.
- Unknown: The current state can’t be determined at the moment.
NGINX versions by instance See which NGINX versions are in use across your instances.
Operating systems Find out which operating systems your instances are running on.
Certificates Monitor the status of your SSL certificates to know which are expiring soon and which are still valid.
Config recommendations Get configuration recommendations to optimize your instances’ settings.
CVEs (Common Vulnerabilities and Exposures) Evaluate the severity and number of potential security threats in your instances. - Major: Indicates a high-severity threat that needs immediate attention.
- Medium: Implies a moderate threat level.
- Minor and Low: Represent less critical issues that still require monitoring.
- Other: Encompasses any threats that don’t fit the standard categories.
CPU utilization Track CPU usage trends and pinpoint instances with high CPU demand.
Memory utilization Watch memory usage patterns to identify instances using significant memory.
Disk space utilization Monitor how much disk space your instances are using and identify those nearing capacity.
Unsuccessful response codes Look for instances with a high number of HTTP server errors and investigate their error codes.
Top network usage Review the network usage and bandwidth consumption of your instances.